Installs
Learn how to monitor where and when users install or uninstall your app across monday.com accounts
The Installs tab in the Developer Center contains valuable information about your app's installations and uninstallations. You can view detailed records of each install and uninstall event, including when and where they occurred.
Understanding how your app is installed and uninstalled over time helps you:
- Track how many users are installing your app and where they’re located
- Identify uninstall patterns
- Learn what types of customers are most engaged (e.g., by region or tier)
- Target outreach based on your app's performance
Hover over any ⓘ icon in the dashboard to view detailed explanations for each metric.
Widgets Overview
The Installs tab includes several widgets to track different metrics:
Widget Title | Description | Notes |
|---|---|---|
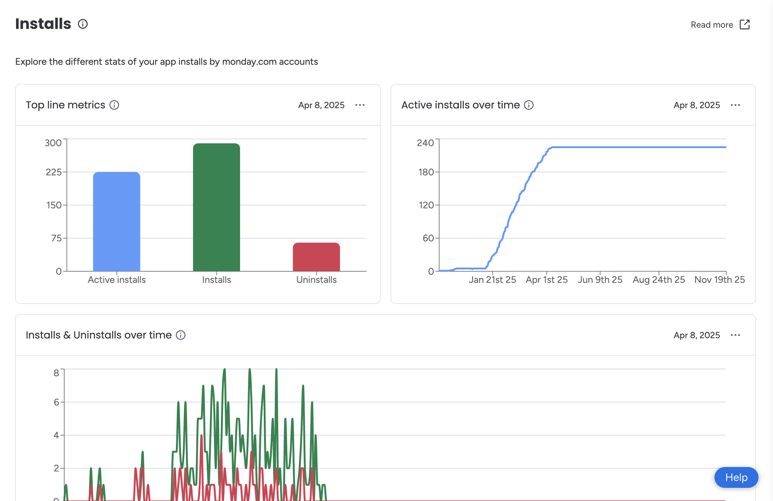
Top line metrics | Overview of your app’s key installation metrics, including:
| |
Active installs over time | Number of active installs tracked over time | 💡 Hover over the timeline to see the number of active installs on a given day. |
Installs and uninstalls over time | Week-by-week trend of installs (green) and uninstalls (red) across all accounts | 💡 Hover over the timeline to see the exact day an installation or uninstallation occurred. |
Overall accounts installing by monday.com plan | Number of accounts installing the app, grouped by monday.com subscription tier (e.g., Pro, Enterprise) | |
Overall accounts installing by account region | Number of accounts installing the app, grouped by region | |
Installs by the account's maximal size | Total installs grouped by the account’s maximum reported team size | |
Recent installs log | Log of installation activity from the past seven days, including:
| 💡 This information is confidential and shared under the Developer Terms! |
Export the Data
You can export data from any widget on the Installs page as a CSV file for further analysis or sharing.
To export:
- Navigate to the Installs tab.
- Click the three dots (…) in the top-right corner of the relevant widget.
- Select Download CSV.
- Open the CSV file from your local device.
Updated about 14 hours ago
